水产养殖车间自动控制系统
山东广为海洋的水产养殖车间自动控制系统,深度融合物联网、智能传感与自动控制技术,全面集成水质在线监测、智能增氧控制、精准自动投喂、温度自动调节及多级报警管理等功能模块。系统可实时采集并分析水体溶解氧、pH值、温度、氨氮等关键参数,依据预设阈值自动启停增氧设备、调节水温,并按照养殖品种与生长阶段自动执行精准投喂策略。同时,系统具备异常情况自动报警(现场声光与远程推送)与联动处置能力,实现养殖车间全天候、全自动的智能调控。通过减少人工干预、优化能源与饲料消耗,显著降低人力依赖与运营成本,有效提升养殖成活率、均匀度及整体生产效益,助力水产养殖向数字化、精细化、无人化方向升级。
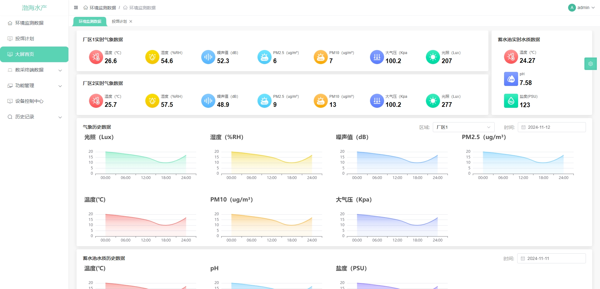
养殖车间水质在线监测
系统部署了多参数水质传感器,可实时采集水体中的溶解氧、pH值、温度、盐度、氨氮、亚硝酸盐等关键指标。监测数据通过物联网终端上传至控制平台,实现分钟级更新与动态曲线展示。系统支持按车间、养殖池分组查看,并设定各参数的安全阈值。一旦某项指标超出正常范围,平台立即触发声光报警与手机推送,同时可联动增氧、换水等设备自动调控。所有历史监测数据自动存储,便于追溯水质变化规律、优化养殖方案。

智能增氧控制
智能增氧控制功能通过布设于养殖池的溶氧传感器实时监测水体溶解氧浓度,系统根据预设阈值自动启停或变频调节增氧设备,实现按需精准供氧;同时支持分区独立控制、联动报警及应急备用装置启动,有效防止缺氧泛塘,降低能耗,减少人工干预,保障养殖对象处于最佳溶氧环境,提升成活率与生产效益。
自动投喂系统
自动投喂功能基于养殖品种、规格、密度及水温等参数预设投喂策略,通过中央控制器定时定量控制投饵机精准投料,并可根据溶氧变化、摄食反馈自动调整投喂量与频率,避免饲料浪费与水质恶化;系统支持多池分组、分路独立控制,实现全天候无人化自动投喂,有效降低饲料系数和人工成本,提升养殖均匀度与生长效率。

异常报警
异常报警功能实时监测水质参数(溶解氧、pH、温度、氨氮等)及增氧、投喂、温控等设备运行状态,一旦某项指标超出预设安全阈值或设备发生故障、断电,系统立即触发现场声光报警,并通过手机APP、短信等方式远程推送告警信息;同时可联动启动备用增氧装置或应急控制措施,有效防止养殖事故,保障生产安全。

